EMS能源管理
EMS能源管理
admin
发布时间:2024-11-24
浏览: 次 EMS能源管理系统,即能量管理系统(Energy Management System),是一种集软硬件于一体的智能化系统,用于监控、控制和优化能源系统中的能量流动和能源消耗。
一、系统概述
1、定义:EMS能源管理系统旨在帮助工业生产企业在扩大生产的同时,合理计划和利用能源,降低单位产品能源消耗,从而提高经济效益。
2、工作原理:通过传感器和监控设备对各种能源设备进行数据采集和监控,包括温度、压力、流量等参数。这些数据被传输到系统的控制中心,经过分析和处理后,系统根据预设的优化算法和运行策略,自动或半自动地调整能源设备的运行状态,实现能源的合理分配和高效利用。
二、功能概括
1、数据采集与监控:EMS系统通过传感器和数据采集设备,实时收集能源设备的运行数据,包括电量、电压、电流、温度等关键参数,确保对设备状态的全面掌握。
2、数据分析与处理:采集到的数据通过EMS系统的算法进行分析和处理,以判断设备的健康状况、预测设备寿命、评估系统性能等。
3、智能控制与优化:基于数据分析的结果,EMS系统可以实现对能源设备的智能控制,包括充放电管理、能量调度、故障预警等,以提高设备的运行效率和系统的稳定性。
4、能源调度与控制:EMS系统可以根据实时的能源需求和系统运行情况,智能地进行能源调度和控制。例如,根据需求预测、电价情况、电网负荷等因素,合理安排储能设施的充放电操作,以实现能源的高效利用和节约。
5、故障检测与安全保护:EMS系统能够及时检测并报警能源设备中的故障情况,如电池过放、过充、温度异常等,以保障能源设备的安全运行。同时,它还能与配网系统进行联动,实现对能源设施的远程控制和保护。
三、产品介绍
(一)架构首页




(二)实时监控



(三)能耗统计


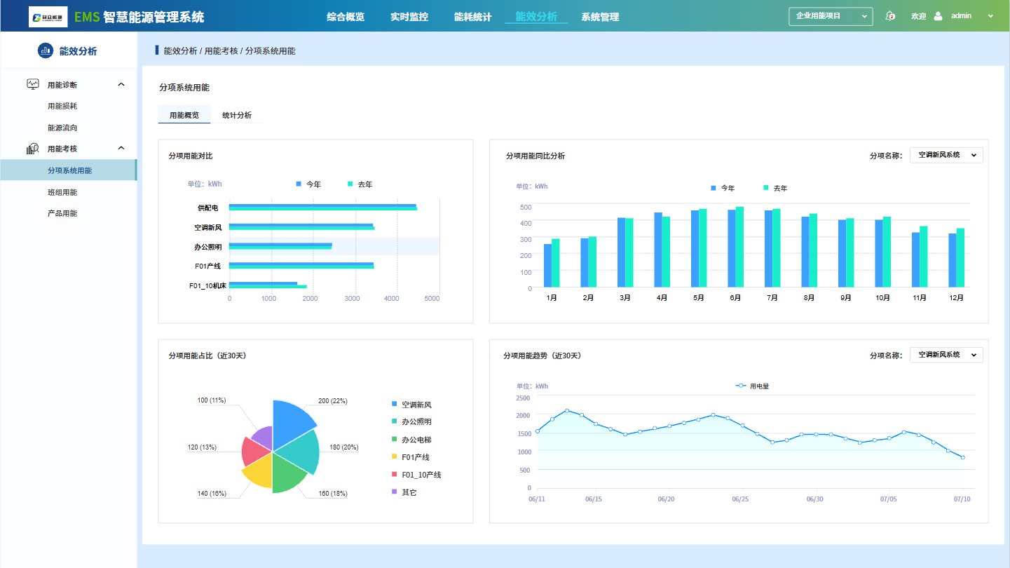
(四)能效分析




